|
再谈我国钢桶行业VOCs 治理方案
文/金升忠

上海侨生机电成套设备有限公司 金升忠
一、VOCs 定义与排放标准
1、最新VOCs 定义
(1)VOCs是“挥发性有机物”的简称,来源于英文名称“Volatic Organic Compounds”,是指常压下沸点50-260℃之间,参与大气光化学反应的有机化合物。
(2)VOCs是指非甲烷烃类(包括烷烃、烯烃、炔烃、芳香烃等)、含氧有机物(包括醛、酮、醇、醚等)、含氯有机物、含氮有机物、含硫有机物等,是形成臭氧(O3)和细颗粒物(PM2.5)污染的重要前体物。
2、VOCs 的危害与治理意义
(1)VOCs主要成分中芳香烃类、酮类、醛类和酯类化合物会引起皮肤、眼睛、呼吸系统、血液、肝肾脏和神经系统等中毒,对人体有明显的毒性效应。
(2)VOCs若不加以治理排放至空气中,将具有多重影响大气环境效应,也将直接成为影响我国区域大气复合污染的重要前体物(O3)和参与物。因此,有效控制VOCs排放对改善我国大气环境质量具有重要意义。
3、最新VOCs 国家排放标准
(1)为了应对目前大气污染的严峻形势,国家再次出手升级排放标准。2017年4月14日,环保部门印发了关于《挥发性有机物无组织排放控制标准》(征求意见稿)。
(2)VOCs相关的地方排放标准(部分)
北京:《印刷业挥发性有机物排放标准》DB 11/1201-2015
上海:《印刷业大气污染物排放标准》DB 31/872-2015
天津:《工业企业挥发性有机废气排放控制标准》DB 12/524-2014
广东:《包装印刷行业挥发性有机化合物排放标准》DB 44/815-2010
4、VOCs 排放标准(举例)
1)烟囱排放
| 污染物名称 |
2017.4.14 GB □□□□-201□
最高允许排放浓度(mg/m3) |
上海DB 31/872-2015
最高允许排放浓度(mg/m3) |
苯 |
1 |
1 |
甲苯 |
10 |
3 |
二甲苯 |
20 |
12 |
苯乙烯 |
20 |
-- |
非甲烷总烃 |
50 |
50 |
甲醛 |
10 |
-- |
颗粒物 |
20 |
20 |
2)企业边界大气污染物浓度限值
按照2017年4月14日,环保部门印发了关于《涂料、油墨及胶黏剂工业大气污染物排放标准》(征求意见稿)GB □□□□-201□之规定。新建企业自2017年7月1日起,现有企业自2019年1月1日起,企业边界任何一小时大气污染物平均浓度执行以下规定的限值。
| 序号 |
污染物 |
限值 (mg/m3) |
1 |
非甲烷有机化合物(NMOC) |
4 |
2 |
苯 |
0.1 |
3 |
甲苯 |
0.3 |
4 |
二甲苯 |
0.3 |
5 |
苯乙烯 |
0.42 |
6 |
甲醛 |
0.05 |
5、重点控制的VOCs排放物种
6、重点控制区域

二、钢桶制造过程中VOCs的来源
1、采用冷轧钢板制桶工艺
(1)外喷、内喷涂过程产生的挥发性有机溶剂。
(2)主要成分:甲苯、二甲苯、醚类、酯类、酮类等。
2、采用预涂覆钢板制桶工艺
采用预涂覆钢板过程中,使用涂料所产生的挥发性有机溶剂和焊缝补涂料所产生的溶剂。
采用覆膜铁过程中,使用焊缝补涂料所产生的溶剂。
若使用胶黏法覆膜铁,其在生产过程中也有各种挥发性酯类化合物和有机溶剂产生。
三、VOCs治理技术介绍
VOCs治理技术主要包括以下两类:
1、回收利用法(回收法)简介
回收法是通过物理方法,用温度、压力、选择性吸附剂和选择性渗透膜等方法来分离VOCs。
回收法主要有吸附浓缩回收、冷凝法及膜分离技术。
2、销毁处理法(消除法)简介
消除法主要是通过化学或生化反应,用热、催化剂、等离子和微生物将有机物转变成为CO2和水。
消除法主要有:
1)直燃式热力氧化技术(TO法)
2)催化燃烧热能利用技术(CO法)
3)蓄热式热力氧化技术(RTO法)
3、VOCs主要治理技术简介及优缺点说明
(1)吸附浓缩回收技术简介
吸附浓缩回收技术是利用多孔固体吸附剂处理VOCs废气,使其中所含一种或数种组份浓缩于固体表面,以达到分离目的。
目前在工业应用中,有机废气吸附处理工艺最常用的吸附剂是活性炭和分子筛沸石两种,实现方式有:活性炭固定床吸附和沸石转轮吸附浓缩技术。
活性炭吸附浓缩回收工艺流程图:
沸石转轮吸附浓缩回收工艺流程图:
吸附浓缩技术优缺点:
| 主要优点 |
主要缺点 |
可净化大流量低浓度废气 |
吸附剂需补充和再生 |
对单一品种废气可回收溶剂 |
对温度较高废气需先行冷却 |
运行费用较低 |
复杂废气需预处理 |
|
管理不便 |
|
存在二次污染 |
|
安全性差 |
(2)热力氧化技术之“直燃式热氧化炉(TO)” 简介
“直燃式热氧化炉” (Thermal Oxidizer, 简称TO)
顾名思义,就是采用直接高温焚烧的方式来处理有机废气的环保设备。
热力氧化技术之“直燃式热力氧化炉(TO)”优缺点
| 主要优点 |
主要缺点 |
净化效率高 |
处理温度高,能耗大 |
可净化各种有机废气,不需要预处理,不稳定因素少,可靠性高 |
存在二次污染 |
在废气浓度高、设计合理的条件下,可回用热能 |
燃烧装置、燃烧室、热回收装置造价高,维修较难 |
|
处理大流量、低浓度废气能耗过大,运行费用高 |
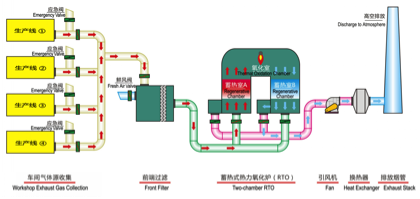
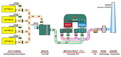
(3)热力氧化技术之“蓄热式热力氧化炉(RTO)”简介
“蓄热室热力氧化炉”(Regenerative Thermal Oxidizer,简称RTO)主要包括蓄热室、氧化室、进出风阀等。
工作原理:有机废气首先经过蓄热室预热,然后进入氧化室,加热升温到760℃左右,使废气中的VOCs氧化分解成CO2和H2O;氧化后的高热气体再通过另一个蓄热室热处理,然后烟气排出RTO系统。这个过程不断循环再生,每一个蓄热室都是在输入废气与排出处理过的气体的模式间交替转换。
热力氧化技术之“蓄热式热力氧化炉(RTO)”工艺流程图。
热力氧化技术之“蓄热式热力氧化炉(RTO)”优缺点:
| 主要优点 |
主要缺点 |
具有TO的各项优点,但对复杂的有机废气需要预处理 |
处理温度比TO低,但仍较高,因而仍有少量二次污染 |
能耗远低于TO,可处理大流量低浓度废气 |
造价较高 |
|
占地面积大 |
(4)燃烧催化技术之“燃烧催化炉(CO)”简介
“燃烧催化炉 ”(Catalytic oxidizer ,简称CO)。
工作原理:将废气收集后由送废气风机送入→预热燃烧室(燃烧加热),温度条件≥350℃)→再送入催化燃烧室→净化后热量通过热交换用于预热废气,余热可再送入烘房供生产使用。
燃烧催化技术之“燃烧催化炉(CO)”工艺流程图:
燃烧催化技术之“燃烧催化炉(CO)”优缺点:
| 主要优点 |
主要缺点 |
净化效率高,无二次污染 |
用电能预热时,不能处理低浓度废气 |
能耗较低,在相同条件下约比TO低50%,因而运行费用低 |
催化剂成本高,且有使用寿命限制 |
|
复杂废气需预处理 |
(5)燃烧催化技术之“蓄热式燃烧催化炉(RCO)”简介
蓄热燃烧催化( Regenerative Catalytic oxidizer,简称RCO)是一种新的催化技术。它具有RTO高效回收能量的特点和催化反应的低温操作及能量有效性的优点,将催化剂置于蓄热材料的顶部,来使净化达到最优,其热回收率高达95%-98%。
RCO系统性能的关键是使用专用的催化剂,浸渍在鞍状或是蜂窝状陶瓷上的贵金属或过渡金属催化剂,允许氧化发生在RTO系统温度的一半,既降低了燃料消耗,又降低了设备造价。
现在,有的国家已经开始使用RCO技术进行有机废气的消除处理,很多RTO设备已开始转变成RCO,这样可以削减操作费用达33%-75%,并增加排放气流量达20%-40%。
燃烧催化技术之“蓄热式燃烧催化炉(RCO)”优缺点:
| 主要优点 |
主要缺点 |
净化效率高,无二次污染 |
整体式占地面积小,但维修困难 |
在各种燃烧法中能耗最低,废气浓度在1-1.5g/m3时即能无耗运行 |
分体式占地面积大 |
能处理各种有机废气 |
整体式不宜用于高浓度(4g/m3),否则催化床会超温 |
|
复杂废气需预处理 |
四、钢桶行业VOCs常见治理方法
1、常温、大风量、低浓度VOCs的常用治理方法
(1)吸附浓缩回收方法(包括采用活性或沸石转轮)
(2)吸附浓缩、脱附+催化燃烧方法
(3)吸附浓缩、脱附+蓄热式热力氧化方法
2、高温、中低风量、高浓度VOCs的常见治理方法
(1)催化燃烧方法(CO法)
(2)蓄热式热力氧化方法(RTO法)
?活性炭吸附浓缩、脱附+催化燃烧方法工艺流程:
?活性炭吸附浓缩、脱附+燃烧催化方法(实例图片):
?活性炭吸附浓缩、脱附+燃烧催化方法(实例图片):
?沸石转轮吸附浓缩、脱附+催化燃烧方法工艺流程:
?沸石转轮吸附浓缩、脱附+催化燃烧方法实例图片:
?吸附浓缩、脱附+蓄热式热力氧化方法工艺流程:
?吸附浓缩、脱附+蓄热式热力氧化方法实例图片:

?催化燃烧方法(CO法)工艺流程:
?催化燃烧方法(CO法)三维图片:
?催化燃烧方法(CO法)实例图片:

?蓄热式热力氧化方法(RTO法)工艺流程:
?蓄热式热力氧化方法(RTO法)实例图片:
?蓄热式热力氧化方法(RTO法)实例图片:

五、我司参与钢桶行业VOCs 治理经验与体会
1、历程:
自2006年公司创建以来,在钢桶行业领导和制桶企业的关心支持下, 我公司专注于有机废气治理设备的研发、制造和服务。目前在钢桶行业投产 使用的废气治理设备共有59台(套),90%以上是烘房高温废气治理。
说明:
从06年至11年平均每年提供2.5套,仅提供16套;而从12年至17年平均每年提供7套。由此可见,随着国家和地方政府对行业环保治理要求的提高, 钢桶行业对废气治理设备的需求增涨明显。
2、经验与体会:
目前我国钢桶行业集中度不高,中小规模企业比重占市场60%以上。目前制桶行业VOCS治理状况,如下图:
有些企业对国家环境保护政策法规反应强烈,处于被动适应。但由于经济效益与企业实力有限,往往在方案设计和设备选型,成本投入方面缺乏科学、严谨论证,基本处于头痛医头,脚痛医脚,虽然投入不菲,但收效甚微。有些企业投入的设备开开停停,或甚至不运行,成了摆设,实在令人痛心。
评价环保设备的好坏要素:
(1)治理效果(去除率);
(2)运行成本(万元/年);
(3)安全性及操控性;
(4)投资效率(VOCs治理总量/总投资)
面对国家和地方政府环境保护工作持续施压,我们企业再不能以原来的思维 方式去应对了!我们必须加强法规意识,把制桶行业环保治理工作与生产经营工作放在同等重要的高度一起抓,甚至优先要抓好,否则在现有的环保政策下,企业是无法正常生产经营活动的。
根据国家即将颁布的大气污染防治标准,即《挥发性有机物无组织排放标准》,它将是史上最严苛的环保标准,与国际标准接轨。我们钢桶行业同仁必须马上行动,制订各企业相关环保治理规划,以适应国家产业政策的变化,使自己企业健康持续发展得以实现!
上海侨生将一如既往,与各位同仁一起继续为钢桶行业的废气治理贡献力量。
六、总结
我国钢桶行业 VOCS 治理形势严峻,此项工作已非权宜之计,而是关系到各企业乃至整个行业存亡之大计。
上月19 日一委三部二局(一委:发改委;三部:环保部、财政部、交运部;二局:质检总局、能源局)发布了《“十三五”挥发性有机物污染防治工作方案》,所以我们必须加强改革研究、技术研究、有效组织并不断总结成功经验,积极推广,为钢桶行业的可持续发展共同努力!
|